programmers.co.kr/learn/courses/30/lessons/59034
코딩테스트 연습 - 모든 레코드 조회하기
ANIMAL_INS 테이블은 동물 보호소에 들어온 동물의 정보를 담은 테이블입니다. ANIMAL_INS 테이블 구조는 다음과 같으며, ANIMAL_ID, ANIMAL_TYPE, DATETIME, INTAKE_CONDITION, NAME, SEX_UPON_INTAKE는 각각 동물의 아이디
programmers.co.kr
코딩테스트 연습 > SELECT > 모든 레코드 조회하기
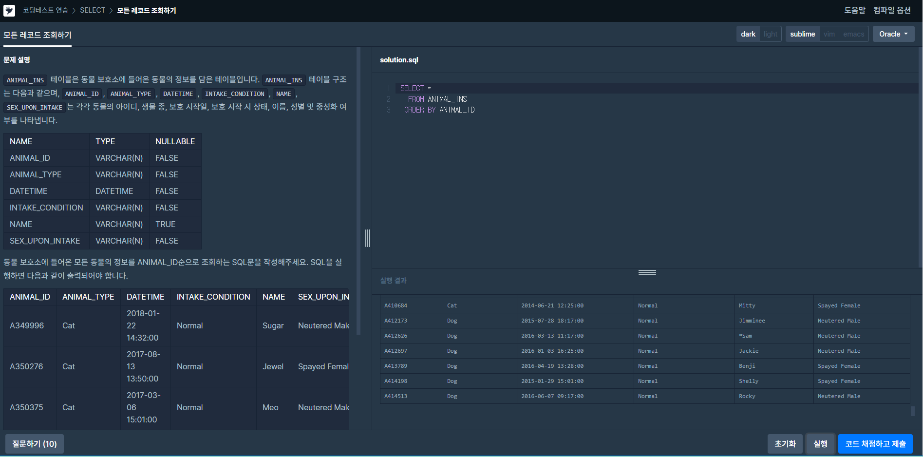
문제설명
ANIMAL_INS 테이블은 동물 보호소에 들어온 동물의 정보를 담은 테이블입니다. ANIMAL_INS 테이블 구조는 다음과 같으며,
ANIMAL_ID, ANIMAL_TYPE, DATETIME, INTAKE_CONDITION, NAME, SEX_UPON_INTAKE는 각각 동물의 아이디, 생물 종, 보호 시작일, 보호 시작시 상태, 이름, 성별 및 중성화 여부를나타냅니다. 동물 보호소에 들어온 모든 동물의 정보를 ANIMAL_ID 순으로 조회하는 SQL문을 작성해 주세요.

solution.sql
방법1
SELECT *
FROM ANIMAL_INS
ORDER BY ANIMAL_ID
: SQL 조회 명령은 SELECT이며, 아스타리스크( * , Asterisk )로 테이블의 모든 컬럼을 조회할 수 있다.
순서를 정하는 명령어는 ORDER BY 로 ASC는 오름차순, DESC는 내림차순으로 ORDER BY 뒤에 어떠한 순차 명시가 없다면
폴트 값으로 ASC가 적용되어 조회된다.
'개발이야기 > 프로그래머스문제' 카테고리의 다른 글
| [프로그래머스]코딩테스트 연습 > SELECT > 역순 정렬하기 (0) | 2020.10.13 |
|---|---|
| [프로그래머스]코딩테스트 연습 > SELECT > 아픈 동물 찾기 (0) | 2020.10.07 |
| [프로그래머스]코딩테스트 연습 > SUM, MAX, MIN > 최댓값 구하기 (0) | 2020.09.24 |